L’équipe Home Assistant nous annonçait dans la dernière feuille de route, son ambition à vouloir encore simplifier l’accès à son système domotique. Le rendre plus simple à utiliser, plus attractif et notamment au niveau visuel et des tableaux de bord. L’ambition de l’équipe est d’arriver à un tableau de bord par défaut qui apporte déjà un premier visuel exploitable et intéressant à l’utilisateur final, avant même qu’il se plonge dans le monde passionnant de la customisation. Un premier rendu important pour donner une première orientation. Nous n’en sommes encore pas là, mais cette nouvelle mise à jour d’avril 2025 apporte une nouvelle fonction expérimentale qui est un premier pas important vers cette simplification.
Un nouveau Tableau de bord automatique par pièce !
Je ne sais pas si vous utilisez la notion de pièce dans votre système domotique. Personnellement je n’exploite pas beaucoup cette notion encore, mais cette nouvelle fonctionnalité à de quoi donner envie.

En effet, l’introduction du nouveau tableau de bord de type “Pièces” permet la génération d’un tableau de bord automatique qui va dynamiquement représenter l’ensemble de la maison dans un tableau de bord structuré et organisé en fonction de votre configuration par pièce.

Bon il faut encore pour cela exploiter pleinement la notion de pièces avant tout… C’est-à-dire faire le travail d’assigner chaque entité à une pièce de la maison après avoir préalablement créer les différentes pièces et niveaux de la maison. Un travail un peu fastidieux quand on prend le sujet en cours de route avec ces centaines d’entités déjà présentes sous le système. Toutefois l’idée est excellente.
Encore en phase expérimentale, ce nouveau type de tableau de bord montre encore quelques bugs et ne doit pas encore être utilisé en production, uniquement à des fins de test pour le moment.

Il va encore gagner en maturité dans les prochaines versions avant d’intégrer définitivement le système domotique pour l’exploiter en production. Car en effet, ce n’est que le début, la phase expérimentale démontre que du travail reste encore à faire pour un résultat complètement maitrisé.
Quelle heure est-il ? L’heure de l’afficher dans une nouvelle tuile !
Ce n’est pas grand chose, mais cela permet enfin d’afficher l’heure simplement dans une tuile. Très utile dans le cadre d’un tableau de bord destiné à une tablette ou un écran pour afficher la domotique sur un mur de la maison, cette nouvelle tuile vient combler un manque de longue date sur Home Assistant.

Déclinable en différentes tailles (petite, moyenne ou large), on peut également faire le choix d’afficher les secondes qui défilent… Ou pas !
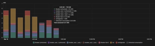
Du nouveau aussi dans le tableau de bord consommation
Cette nouvelle itération introduit la possibilité de créer une hiérarchie dans les appareils au niveau du tableau de bord de gestion de l’énergie. Cela signifie que vous pouvez désormais créer une relation parent-enfant entre les appareils de votre configuration énergétique.

Pratique quand on dispose d’un suivi en tête de disjoncteur avec des sous-appareils de suivi (prise ou micro-module) sur les prises du même circuit.
L’usage des variables dans les automatisations plus simple et intuitif
Si vous avez déjà essayé d’utiliser des variables dans un script ou une automatisation Home Assistant, vous vous êtes très certainement confronté à des problèmes. Cette nouvelle livrée de Home Assistant 2025.4 apporte un changement à la façon dont les variables sont étendues dans les automatisations et les scripts pour en faciliter l’usage et corriger les erreurs du passé.
Les variables sont maintenant étendues “globalement” dans l’automatisation ou l’exécution du script. Cela signifie que si vous définissez une variable dans une action, elle sera accessible dans toutes les actions suivantes, quel que soit leur niveau d’imbrication. Du point de vue de la programmation, cela signifie qu’une seule automatisation ou une seule exécution de script peut être considérée comme une seule portée de fonction pour les variables qu’elle contient.
Bon les variables ne sont pas utiles à tout le monde, cela demande déjà une utilisation très avancée du système domotique et il y a déjà largement de quoi faire sans se plonger dans les variables. Mais c’est bien de la part de l’équipe d’améliorer cette partie et de simplifier les choses, même pour les utilisateurs les plus avancés.
Pleins de nouveautés et changement pour HA Voice
Si vous lancez la configuration de Home Assistant Voice Preview Edition, vous serez guidé tout au long de la configuration de votre assistant vocal comme nous l’avions vu dans l’article découverte du Voice disponible ici. Et bien cette expérience a été encore améliorée dans cette version. On retrouve par exemple des tests d’utilisation en condition pour assurer à l’utilisateur qui configure le nouvel appareil de faire le bon choix.

Des échanges continus plus naturels avec LLM
Autre nouveauté introduite dans cette mise à jour d’avril, le fait de pouvoir dialoguer en continu avec l’assistant vocal connecté à un LLM sans avoir à l’invoquer avec le mot d’introduction “OK Nabu” à chaque nouvelle invocation. Si cela se fait dans la continuité de l’échange, ou sous l’impulsion d’une automatisation, plus besoin de répéter “OK Nabu”. Plus confortable mais aussi plus naturel, voilà qui vient améliorer encore l’expérience vocale.
Les capacités d’appels téléphoniques encore améliorées
C’est aussi l’introduction plus étendue du mode d’appel téléphonique analogique par l’assistant vocal qui est maintenant étendu à ESPHome en plus de HA Voice. Il est également possible d’ajouter un son à jouer avant l’annonce vocal sur le téléphone de sorte à ne pas trop surprendre l’utilisateur et le prévenir d’une annonce à venir.
Restaurez maintenant une sauvegarde directement à l’onboarding
Tout comme vous restaurez une version de votre iPhone quand vous le remplacez, il est possible d’en faire de même avec Home Assistant aussi. Mais à une condition, celle d’avoir un abonnement à Home Assistant cloud et d’avoir déjà sauvegarder votre précédent système domotique dans le cloud HA. Si c’est le cas, ma migration vers un nouveau support matériel quel qu’il soit HA Green, HA Yellow, un Mini PC, un Raspberry Pi, un VM … Bref, migrer vers un nouveau support pour votre domotique est encore et toujours plus simple avec cette nouveauté.

Toujours à propos des sauvegardes, mais à destination de tous cette fois, cette MAJ d’avril intègre 3 nouveaux sensors qui permettent d’afficher distinctement l’état dans un tableau de bord et dans des automatisations.

Pleins de nouvelles choses à essayer pour la domotique HA
Encore un beau programme pour ces nouveautés domotiques d’avril sur Home Assistant. Loin d’être un poisson d’avril, il faut tout de même prendre les précautions d’usage avant de se lancer tête baissée dans la mise à jour du système. Même si quelques points sont intéressants à essayer, je vous recommande comme toujours d’attendre un peu ou à minima de jouer avec cette nouvelle version sur un Home Assistant de Staging. Retrouvez l’ensemble des nouveautés dans l’article officiel du blog Home Assistant.
Quoi qu’il en soit, vérifiez bien que vos sauvegardes sont bien fonctionnelles avant de procéder à la mise à jour. Je vous renvoie vers mon guide sur les bonnes pratiques en matière de mise à jour du système domotique pour plus d’information.
Bien effectuer les mises à jour Home Assistant, les bonnes pratiques à connaître et adopter
Si vous utilisez le système domotique Home Assistant depuis quelques temps, vous le savez déjà, Nabu Casa a instauré une récurrence des montées de version du système domotique mensuelle. Un peu comme le patch tuesday de Microsoft qui voit les…









Add Comment